СБД-12.15.1-т

Чертеж изделия:
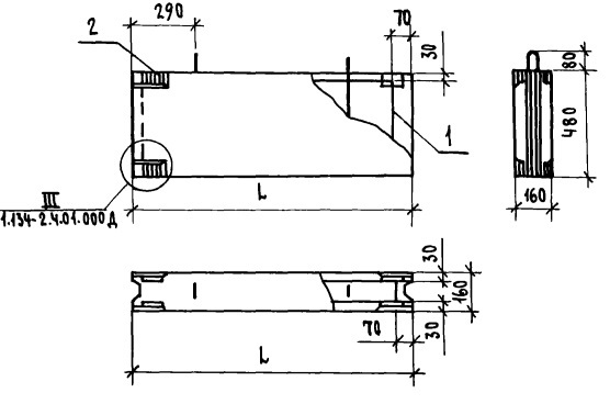
Характеристики изделия:
ПараметрЗначение
Длина1180 мм
Ширина160 мм
Высота1520 мм
Масса700 кг
Нормативный документСерия 1.134-2

Блоки внутренних стен толщиной 16 см и вентялиционные блоки для жилых зданий высотой 1-4 этажа и общественных зданий высотой 1-3 этажа по Серии 1.134-2.

СБД-12.15.1-т  Стеновой блок доборный.